Are you worried your site might go down unnoticed, affecting revenue, visitor satisfaction, and SEO rankings? It’s crucial to monitor your site’s health to avoid these issues. In this post, we’ll introduce our top 10 picks for WordPress site monitoring tools, helping you effortlessly maintain performance, uptime, and security.
What are WordPress Site Monitoring Tools?
WordPress site monitoring tools are specialized software or services designed to continuously track and analyze WordPress websites’ performance, security, and availability. These tools help ensure the site remains operational, secure, and optimized by providing real-time alerts and insights into potential issues or inefficiencies.
Best WordPress Site Monitoring Tools
When we set out to identify the best WordPress site monitoring tools, we evaluated a range of important factors. We tested various platforms to assess which offered the most comprehensive features, the best value for money, and the most user-friendly interfaces. Based on these criteria, let’s look at our top 10 picks.
Subscribe To Our Youtube Channel
1. Divi Dash
🥇Best WordPress Site Monitoring Tool for Freelancers

Divi Dash is an innovative tool designed to revolutionize WordPress site monitoring. It provides a centralized platform to oversee unlimited WordPress websites in one convenient place. While it’s an excellent resource for Divi members, anyone managing WordPress sites can use it, making it a versatile option for freelancers and agencies.
This tool simplifies the often complex website monitoring tasks through its user-friendly interface. Its standout features include automated updates, tools for monitoring sites in bulk, and streamlined user administration. These capabilities make adding or removing users easy, accessing sites with a single click and setting custom permissions for team collaboration.

Divi Dash offers detailed dashboards for each website. You can view and manage site health, themes, and plugins. Updates and optimizations are easily accessible. User and client management is simplified. There’s no need to log into WordPress. Everything is managed from one central platform, saving time and effort.
Divi Dash is set to become a vital tool for web design businesses. It delivers an efficient, all-in-one solution for WordPress site monitoring, helping to save time and simplify site security and running smoothly.
Key Features of Divi Dash:
- Monitor unlimited websites at no extra cost
- Real-time status reports for all your sites
- Automatic updates for WordPress core, themes, and plugins
- Effortless site organization and client management for freelancers
- One-click logins to any site, saving you time on admin tasks
- Divi Teams integration for seamless collaboration with team members
Pros
- Automated Updates: Keep your WordPress themes and plugins up-to-date without lifting a finger. Customize your update preferences per site, choose specific items for automatic updates, and set the best interval for you.
- High Productivity: Effortlessly manage and maintain multiple websites with just one click. Perform bulk updates and maintenance tasks across your sites, and take advantage of scheduling and automating updates for WordPress core, themes, and plugins.
- In-Depth Dashboards: You can access detailed dashboards for each website directly, which allow you to view health reports and manage themes, plugins, updates, optimizations, users, and more. You can do it all without logging in to WordPress or navigating multiple interfaces.
- Free to Access With Divi Membership: Enjoy the added benefits of Divi Dash at no additional cost, seamlessly enhancing your current membership.
Cons
- Not Standalone: To use Divi Dash, you need a Divi membership, which provides access to Divi Dash, the Theme, and additional resources.
🥇 Why We Picked It
Divi Dash is a game-changer for freelancers and agencies. It consolidates site management tasks into one easy-to-use platform, offering significant time savings, improved security, and better site organization. The fact that it’s included for free with a Divi membership makes it a cost-effective solution for managing WordPress sites at scale.
Who Is Divi Dash Best For?
Divi Dash is specifically tailored for individuals or freelancers who use Divi and want a powerful site monitoring solution for all their WordPress sites (even non-Divi sites). You can manage unlimited sites from the dashboard at no additional cost, which is great for building websites with multiple themes or page builders.
Community Reviews And Ratings
The community praises Divi’s continuous upgrades, excellent front-end page-building experience, and outstanding customer support.
Pricing
Divi Dash is available at no additional cost for all Divi users. Divi licenses begin at $89 per year.
2. Jetpack
🥈Best Tool for All-in-One Security and Performance

Jetpack is a powerful WordPress plugin that enhances your website’s performance, security, and user experience. All you need to do is go to the plugin settings and enter your email address. Once your email is verified, you will start receiving notifications about your website’s monitoring features, such as uptime and downtime. Apart from that, its key features include security status and visitor statistics.

Jetpack’s downtime monitoring and instant notifications make it a standout plugin. This feature constantly checks your website’s availability and immediately notifies you via email or mobile notifications if your site goes down. This proactive alert system ensures you are the first to know about any issues, allowing you to take swift action to minimize downtime and maintain your site’s availability.
Key Features of Jetpack:
- Real-Time Downtime Monitoring
- Built-in Analytics
- Protection from Brutal Force Attacks
- Detailed Activity Log
- Security Scanning (Pro)
Pros
- Site Alerts: The plugin offers real-time site monitoring with instant downtime alerts, ensuring you are always informed about your website’s status and can act quickly.
- Performance Enhancements: It includes a built-in CDN (Content Delivery Network) for images and static files, which helps speed up your site by serving content from the nearest server to the user, improving load times.
- Cost-Effective: While this plugin offers premium plans, many of its essential features, like daily backups, premium WordPress themes, and Search Engine Optimization (SEO) tools, are available in the free version.
- Security and Backup Solutions: It provides robust security features such as malware scanning, brute-force attack protection, and automated backups.
Cons
- Performance Impact: Since it is an all-in-one plugin, it can be resource-intensive. If not properly configured, this might slow down the website or increase load times for sites with limited server resources.
- Dependence on WordPress.com Account: This plugin requires you to connect your site to a WordPress.com account, which may not be ideal for users who prefer to keep their site independent from external services.
🥈 Why We Picked It
JetPack is an all-in-one WordPress tool that combines comprehensive site monitoring with essential management features like security scanning and performance enhancement. It is particularly well-suited for users who prefer a simplified approach to site management, offering everything from real-time security monitoring to downtime alerts and performance optimization within a single package. With features like automated malware scanning, downtime monitoring, and tools to boost site speed, JetPack provides a holistic solution that covers all the critical aspects of maintaining a healthy WordPress site.
Who Is Jetpack Best For?
Jetpack provides an all-in-one solution that includes site monitoring, security, performance, and marketing tools. Its ease of use and integration with WordPress makes it ideal for small—to medium-sized business owners and bloggers who need a simple yet effective toolset without deep technical knowledge.
Community Reviews And Ratings
People value Jetpack for its comprehensive suite of tools that enhance WordPress site performance, security, and design. With features like automated backups, malware scanning, and customizable site appearance options, Jetpack simplifies website management while improving overall site functionality and protection.
Pricing
Available for free, with optional monthly upgrades starting at $9.95.
3. MainWP
🥉Best Tool for Multi-site Management

MainWP is a comprehensive WordPress management solution that allows users to manage multiple WordPress sites from a single, centralized dashboard. It excels at offering real-time insights and automated alerts. Its monitoring capabilities include one-click website accessibility, security scanning, and performance checks. Additionally, MainWP provides detailed reports for website health checks.

To set up MainWP, create a new WordPress installation and add the MainWP Dashboard plugin. Following this, the MainWP Child plugin must be installed on every site you intend to manage. MainWP prioritizes security by incorporating OpenSSL encryption, ensuring that once a child site is connected, it will exclusively accept requests from your designated dashboard. While the initial setup requires time and effort, its significant time-saving advantages in managing multiple sites make it a worthwhile investment in the long run.
Key Features of MainWP:
- Security Scanning
- Open Source
- One-Click Accessibility
- IP-Restricted Dashboard Access
- Website Health Check
Pros
- Self-Hosted Solution: This feature is ideal for users concerned about data privacy and security. Unlike SaaS tools like ManageWP, your website data is not stored on external servers, allowing you greater control over your information.
- Versatile Integrations: MainWP allows you to continue using your existing plugins and tools for backups, security, SEO, and performance optimization. This versatility enables seamless integration with tools like UpdraftPlus for backups, SolidWP for security, and Yoast SEO for search engine optimization.
- Open Source: The tool gives users more control and flexibility over the tool.
- Bulk Updates: You can update plugins, themes, and WordPress core across multiple sites simultaneously, simplifying maintenance tasks.
Cons
- Relying on Third-Party Plugins: Some users prefer an integrated platform with built-in features. However, with MainWP, you may need to use third-party plugins, which can lead to compatibility issues or additional costs if those plugins require separate licenses.
🥉Why We Picked It
MainWP stands out for its ability to manage and monitor multiple WordPress sites from a single dashboard. It offers a centralized solution for users with several websites, allowing them to update, monitor, and manage all their WordPress sites from one location.
Who Is MainWP Best For?
MainWP appeals to developers and advanced users who prefer a high level of control and customization. It’s ideal for those who want to build a customized monitoring and management solution rather than rely on third-party services.
Community Reviews And Ratings
MainWP is valued for its capability to manage multiple WordPress sites from a single dashboard, open-source design, robust security features, and unique extensions like Lighthouse for auditing, all while being self-hosted.
Pricing
Available for free, with premium plans starting at $16.50 per month.
4. UptimeRobot
UptimeRobot is a powerful and reliable uptime monitoring service that provides real-time alerts and performance metrics to keep websites and applications running smoothly. It continuously checks your WordPress site’s availability every five minutes, ensuring that you are promptly notified of any downtime via email, SMS, or even phone calls. Additionally, UptimeRobot monitors multiple parameters such as HTTP(S), ping, and keywords, providing detailed insights into your site’s performance. The tool also features SSL monitoring, ensuring your site’s certificates are always up to date, and offers a user-friendly dashboard that makes tracking and managing multiple WordPress sites effortless.

UptimeRobot’s SSL monitoring feature is crucial, given the importance of security and trust in today’s online environment. This feature automatically checks the status and expiry date of your SSL certificates, sending timely alerts if they are about to expire or if there are any issues. This proactive approach helps prevent potential security breaches and ensures that your WordPress site remains secure and trusted by users.
Key Features of UptimeRobot:
- Multiple Monitoring Types
- SSL Monitoring
- Pause Monitoring During Maintenance
- Analyze Incidents to Prevent Recurrence
- Chart Response Times to Identify Issues
Pros
- Ease of Use: The tool offers an easy sign-up process, making it accessible even to those with limited technical expertise. Setting up on the free tier can be done in under a minute.
- Real-Time Alerts: It sends real-time alerts via multiple channels, including email, SMS, Slack, and webhooks, ensuring prompt notifications if a site goes down.
- Multiple Monitoring Types: It supports various types of monitoring, including HTTP(s), Ping, Port, and keyword monitoring, allowing users to monitor different aspects of their website’s performance.
- API Access: The tool offers a robust API, allowing users to integrate monitoring data into their applications or dashboards easily.
Cons
- Limited Support: The support options are limited, particularly for users on the free plan, who may experience slower response times or may only have access to self-help resources.
Who Is UptimeRobot Best For?
UptimeRobot is a straightforward, budget-friendly monitoring tool with essential uptime monitoring features. It’s best suited for small businesses or individuals who need reliable uptime monitoring without extensive additional features.
Community Reviews And Ratings
People appreciate UptimeRobot’s easy-to-use interface, dependable website uptime monitoring, and instant downtime notifications. Its straightforward setup and ability to monitor multiple sites from a single dashboard make it essential for maintaining consistent website performance.
Pricing
Free to use, with optional monthly upgrades starting at $7.
5. ManageWP

ManageWP is a comprehensive website management tool designed to simplify maintaining and monitoring multiple WordPress sites from a single dashboard. This platform stands out for its ability to provide a detailed report on each website, which you can access with just a single click. You can add an unlimited number of websites to your dashboard without any cost. All you need to do is verify your email address, and you will be ready to go.

The maintenance mode lets you update your site without disrupting the visitor experience. The client reporting and analytics provide detailed insights into your site’s performance. Lastly, the Sucuri Security Check ensures website cleanliness so that you can instantly identify files that can become disruptive to your platform.
To further enhance your website’s capabilities, you can invest in premium add-ons that provide extra functionality. These add-ons allow you to back up, restore, or clone your websites, perform updates safely, access valuable SEO insights, monitor uptime and link integrity, and much more.
Key Features of ManageWP:
- Admin Access In One Click
- Addition of Unlimited Websites
- Real-Time Uptime Monitoring
- Regular Performance Checks
- Sucuri Security Check
Pros
- Centralized Monitoring: This tool allows you to manage multiple WordPress sites from a single dashboard, saving time and effort in handling updates, backups, and security checks.
- Automated Backups: It offers automated backups with customizable schedules.
- Customizable Features: This tool allows you to purchase individual features every month, enabling you to save money by only paying for the tools you need.
- Single-Click Admin Access: This feature lets you link all your websites to one centralized dashboard. This dashboard lets you quickly see an overview of all your sites and log into each with a single click. This greatly simplifies the management of multiple websites, enhancing both efficiency and convenience.
Cons
- Premium Costs: While the basic features are free, adding premium features for multiple sites can become expensive, especially for larger agencies managing numerous sites.
- Limited Free Features: The free version has limitations, such as only providing monthly backups unless you upgrade to a paid plan for more frequent backups.
Who Is ManageWP Best For?
ManageWP is designed for those who manage multiple WordPress sites, such as agencies and freelancers. Its ability to centralize the management of various websites, including backups, updates, and monitoring, makes it an efficient tool for professionals who need to handle multiple clients’ sites with ease.
Community Reviews And Ratings
ManageWP is highly regarded for its ability to manage multiple WordPress sites from a single dashboard. It provides features like bulk updates, backups, and performance monitoring that streamline website management and save time.
Pricing
Offered for free, with optional monthly add-ons beginning at $25.
6. WordFence

WordFence is a powerful security plugin that protects WordPress websites from various online threats. It provides real-time monitoring of your website’s traffic and activity, alerting you to suspicious behavior or potential security breaches. With its integrated firewall, malware scanner, and live traffic view, WordFence closely monitors your site’s performance and security.

One standout feature of WordFence as a WordPress Site Monitoring Tool is its built-in two-factor authentication (2FA). This feature is crucial for enhancing your site’s security, as 2FA is one of the most effective methods to protect against unauthorized access. With WordFence’s Login Security, you can easily set up 2FA for specific users, allowing them to receive a login code via popular apps like Google Authenticator, FreeOTP, Authy, and others. If you haven’t enabled 2FA on your WordPress site yet, WordFence makes it simple and highly secure.
Key Features of WordFence:
- Web Application Firewall
- Block IP Ranges
- Built-in Two-Factor Authentication
- Real-Time Updates (Pro)
- Country Blocking (Pro)
Pro
- Login Security: WordFence enhances login security with features like two-factor authentication (2FA) and login attempt limits, reducing the risk of unauthorized access.
- Malware and Threat Scanning: The plugin automatically scans for malware, backdoors, and other security issues, ensuring your website remains safe from known threats.
- Brute Force Attack Prevention: The tool helps prevent brute force attacks by blocking IPs that exceed a certain number of failed login attempts, protecting your site from unauthorized access.
- Limited Premium Version: WordFence doesn’t offer many upgrades over the free version.
Cons
- Firewall Limitations on Free Version: The free version of the firewall operates in “learning mode,” which means it may not be as effective as the premium version, which offers real-time updates and blocking.
Who Is WordFence Best For?
WordFence is a specialized security plugin that focuses on protecting WordPress sites from hacks and malware. It’s ideal for security-conscious users, website owners, and administrators who prioritize safeguarding their sites from malicious attacks. Its comprehensive security features are particularly valuable for those managing sensitive information or e-commerce sites.
Community Reviews And Ratings
Wordfence enjoys a positive reputation on platforms like G2 for its robust security features, user-friendly interface, and exceptional support. It’s widely trusted for protecting WordPress sites with features like firewall protection, malware scanning, and real-time threat detection.
Pricing
A free version is available, with optional yearly upgrades starting at $119.
7. Pingdom

Pingdom is a comprehensive website monitoring service designed to ensure your website always performs at its best. The tool offers a range of features, such as uptime monitoring and advanced performance analytics, to provide detailed insights into your site’s health. It tracks your website’s availability from multiple locations worldwide. Additionally, Pingdom’s page speed monitoring allows you to identify and fix performance bottlenecks.

Pingdom’s real-time user monitoring (RUM) is truly what sets this tool apart. This feature goes beyond just tracking uptime and page speed; it provides a detailed view of how real users experience your website. By analyzing data from actual visitors, RUM gives you actionable insights into how different factors, such as location, device, and browser, affect user experience. This allows you to make informed decisions to optimize your WordPress site for all users.
Key Features of Pingdom:
- Uptime Monitoring
- Real User Monitoring (RUM)
- Synthetic Transaction Monitoring
- Page Speed Analysis
- Performance Reports
Pros
- Real-Time Monitoring: The tool provides real-time monitoring of websites, servers, and applications, allowing for immediate detection of downtime and performance issues.
- Comprehensive Uptime Reports: It offers detailed uptime reports, including historical data, which can be valuable for tracking performance over time and identifying trends.
- Global Coverage: The tool monitors from multiple locations worldwide, ensuring accurate website performance and data availability across different regions.
- Customizable Alerts: You can set up customizable alerts based on various conditions, such as downtime, response time thresholds, and errors. Alerts can be sent via email, SMS, or through integrations with other tools.
Cons
- Cost: The tool can be expensive, especially for small businesses or individual users, particularly if multiple monitoring checks or advanced features are required.
- Basic Features at Entry Level: Some essential features, such as certain types of monitoring (e.g., transaction monitoring), are only available in higher-tier plans.
Who Is Pingdom Best For?
Pingdom is highly focused on performance monitoring, offering in-depth insights into website speed and uptime. It’s ideal for developers and businesses prioritizing user experience and site speed, making it a go-to tool for those needing precise performance metrics and alerts.
Community Reviews And Ratings
People appreciate Pingdom for its reliable website monitoring services, providing real-time alerts, detailed performance reports, and uptime tracking. Its intuitive interface and robust analytics help users optimize site speed and quickly identify and resolve issues, ensuring a smooth and efficient online experience.
Pricing
Offers free demos, with the pricing plans starting at $10 per month.
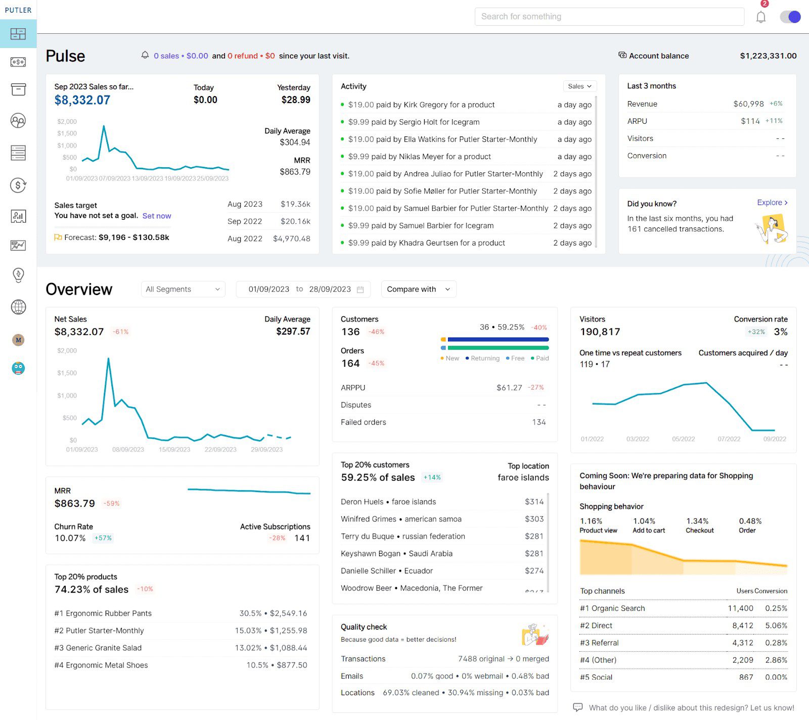
8. Putler
Putler is a powerful analytics tool that seamlessly integrates with WordPress, delivering a comprehensive view of your site’s performance, user behavior, and eCommerce data. It’s designed to help businesses, agencies, and freelancers make data-driven decisions by providing actionable insights in an easy-to-use interface. With Putler, you can track product performance, traffic, conversion rates, sales, and customer interactions, all in one place, making it an indispensable tool for scaling WordPress-based businesses.

Beyond WordPress, Putler seamlessly integrates with 17+ platforms such as Shopify, WooCommerce, PayPal, Stripe, and Gumroad. This wide array of connections allows you to consolidate data from multiple sources, offering a unified dashboard to oversee every aspect of your online business, from transactions to customer behavior. Whether you’re working with eCommerce platforms, payment gateways, or CRMs, Putler ensures that you have a 360-degree view of your business operations.
Key Features of Datadog:
- Access live updates on your site’s traffic, sales, and user behavior.
- Get detailed reports on customer lifetime value, sales trends, and user journeys.
- Track performance across multiple stores on WooCommerce or Shopify.
- Analyze WordPress, WooCommerce, Google Analytics, PayPal, and Stripe data in one dashboard.
- Filter and segment your audience based on their behavior and purchase history for targeted marketing.
- Use AI-driven predictions to project future sales and set performance goals.
Pros
- All-in-One Analytics: Integrate multiple platforms, such as WooCommerce, PayPal, and Google Analytics, into a single dashboard for a holistic view of your business.
- Actionable Insights: Get data-driven suggestions on improving conversions and optimizing your business.
- Multi-Store Support: Manage and monitor data from multiple stores or websites from one account, saving time and effort.
- Real-Time Data: Make informed decisions with up-to-the-minute customer actions and sales data.
Cons
- No Inventory Management: Putler does not offer built-in support for managing inventory.
- No Free Plan: Putler only provides a 14-day free trial, and advanced features are available through paid plans.
Who Is Putler Best For?
Putler is ideal for WordPress site owners, freelancers, and agencies that run eCommerce stores on WooCommerce or Shopify. It’s also perfect for anyone looking to gain deeper insights into customer behavior, sales trends, and overall site performance.
Community Reviews And Ratings
Putler is praised for its intuitive interface, ease of integration with multiple platforms, and accurate sales forecasting features. Users commend its ability to help them track key metrics and identify growth opportunities quickly.e.
Pricing
Offers a 14-day free trial, with prices starting at $20 per month for three data sources.
9. Datadog

Datadog is a comprehensive monitoring and analytics platform that provides real-time insights across your entire technology stack, including servers, databases, tools, and services. It seamlessly provides 750+ built-in integrations, allowing you to monitor the performance and behavior of your sites, plugins, and apps. Datadog’s powerful APM feature lets you maintain application performance and notifies you of potential issues such as downtime. With customizable dashboards and detailed reporting, Datadog empowers WordPress site owners and developers to keep their websites running smoothly.

Datadog excels as a WordPress site monitoring tool due to its network performance monitoring features. It monitors every component in your network infrastructure, from application-layer performance to the health of physical appliances, with minimal overhead. Observing the connections between your hosts, services, virtual private clouds (VPCs), and other network elements quickly identifies when network issues are the underlying cause of performance problems. Datadog lets you see beyond IP addresses by visualizing communication between services, pods, cloud regions, and other cloud resources. It also enables the isolation of network issues within your service mesh, powered by Envoy, and helps troubleshoot inefficient load balancing.
Key Features of Datadog:
- Real User Monitoring
- Security Monitoring
- Network Monitoring
- Real-Time Interactive Dashboards
- Cloud-native Traffic Analysis
Pros
- Real-Time Performance Monitoring: The tool provides real-time monitoring of your WordPress site’s performance, allowing you to track metrics such as page load times, server response rates, and database queries.
- Detailed Error Tracking and Alerts: You can easily monitor errors across your WordPress site, from broken links to failed plugin updates.
- Customizable Dashboards and Reports: It offers customizable dashboards and detailed reports, enabling you to visualize your WordPress site’s performance metrics in ways that are most meaningful to you.
- Advanced Security Monitoring: Safeguard your WordPress site by monitoring for suspicious activity, potential vulnerabilities, and unauthorized access attempts.
Cons
- Resource Consumption: The extensive monitoring and data collection can sometimes lead to high resource consumption. Improving efficiency and reducing the impact on server performance would benefit users who need to minimize overhead.
Who Is Datadog Best For?
Datadog extends beyond website performance to monitor infrastructure, networks, and applications. It’s ideal for companies with complex tech stacks requiring a unified monitoring solution for all digital assets.
Community Reviews And Ratings
Datadog offers robust security features, automatic backups, and seamless scalability. It delivers exceptional site speed and uptime, supported by expert WordPress-specific customer service.
Pricing
Offers a free version, with optional monthly add-ons beginning at $15 per host.
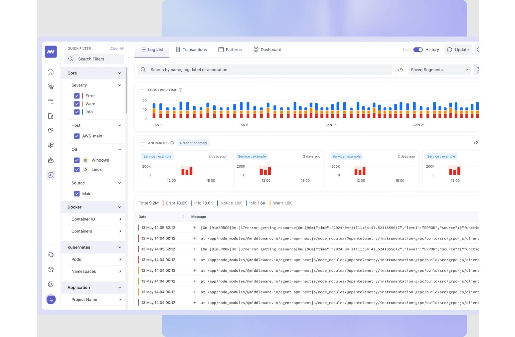
10. Middleware

Middleware is a full-stack observability platform designed to provide end-to-end visibility into your application’s performance and infrastructure. It tracks every aspect of your website’s performance, such as APM, infrastructure, serverless monitoring, and synthetic monitoring. Middleware’s powerful analytics capabilities allow you to monitor key metrics in real time, identify potential bottlenecks, and optimize your site for better performance.

Middleware brings together log data from across your entire tech stack. This integration helps you quickly pinpoint and resolve issues. This tool gathers, examines, and connects logs from different parts of your system. Its user-friendly interface and customizable dashboards make managing logs straightforward. With real-time search and filtering, you can easily find what you need. Automated log correlation, along with prompt alerts and notifications, ensures that problems are swiftly detected and fixed
Key Features of Middleware:
- Visualize Website Uptime and Metrics
- Automated API Testing and Monitoring
- Network Timing and Location Analysis
- Synthetic Monitoring for API Uptime
- Optimize Core Web Vitals: Largest Contentful Paint (LCP), First Input Delay (FID), and Cumulative Layout Shift (CLS)
- Record User Journeys for Insights
Pros
- Simple and Fast Setup: Developers can begin monitoring quickly.
- Quality Dashboard: Customizable and interactive monitoring dashboard.
- Quick Decision Making: This tool enables quicker issue correlation, allowing developers to enhance the user experience.
- Replays: Watch session replays to gain insights into user behavior.
Cons
- Limited Support: Middleware currently supports a select tech stack: WordPress, Node.js, React.js, and Next.js with Vercel.
Who Is Middleware Best For?
Middleware is tailored for users who need to monitor APIs and integrations, making it ideal for developers and IT teams. Its focus on application performance and integration issues is best suited for technical audiences who must ensure the smooth operation of complex, interconnected systems.
Community Reviews And Ratings
People appreciate Middleware’s seamless integration capabilities, robust performance, and ability to connect various applications effortlessly. Its flexibility, reliability, and strong customer support make it a trusted solution for optimizing and automating workflows across multiple platforms.
Pricing
Free to use, with optional monthly upgrades starting at just $0.30
11. Site24x7

Site24x7 is a comprehensive cloud-based monitoring solution that provides end-to-end visibility into your IT infrastructure, applications, and user experience. The platform gives a detailed understanding of your site’s health. You can receive instant alerts on downtime or performance issues, enabling you to take swift action. It undergoes seven different types of monitoring:
- Cloud Monitoring
- Server Monitoring
- Application Performance Monitoring
- Kubernetes Monitoring
- Network Monitoring
- Website Monitoring
- Real User Monitoring
Site24x7’s intuitive dashboards and detailed reporting capabilities also allow you to optimize your site’s performance.

What makes Site24x7 unique from others is its AI-powered IT monitoring capabilities. It combines advanced anomaly detection with IT Automation to maintain optimal site performance. By leveraging AI and machine learning (ML), Site24x7 can anticipate and identify potential issues before they lead to downtime, enabling quick and effective intervention. With alerts based on detected anomalies, you can address problems immediately, preventing costly disruptions. Additionally, Site24x7 allows for automated remediation, minimizing the time and effort required to resolve incidents.
Key Features of Site24x7:
- Track Website Uptime
- Monitor Critical Workflows to Detect Issues
- Monitor REST API for Reliability and Delays
- Monitor Cloud Services
- Prebuilt and Custom Performance Reports
- Application Performance Monitoring (APM)
Pros
- Comprehensive Monitoring: Site24x7 offers a wide range of monitoring services, including website uptime, server performance, network monitoring, application performance monitoring (APM), and cloud infrastructure monitoring. This makes it a versatile tool for businesses of all sizes.
- Real-Time Alerts: The tool provides real-time alerts via SMS, email, or voice calls, ensuring that you are immediately informed of any issues with your monitored systems and allowing for quick response times.
- Customizable Dashboards: The platform offers customizable dashboards that enable users to tailor the display of monitoring data according to their specific needs, making it easier to focus on critical metrics.
- Integration with Third-Party Tools: It integrates with popular third-party tools like Slack, Microsoft Teams, and various DevOps tools, allowing seamless workflows and better team collaboration.
Cons
- Complex Configuration: For users new to monitoring tools, the initial setup and configuration of Site24x7 can be somewhat complex and time-consuming.
Who Is Site24x7 Best For?
Site24x7 offers extensive monitoring across websites, servers, networks, and applications, making it ideal for large organizations with complex IT infrastructures. It’s best suited for IT departments and large-scale enterprises needing an all-encompassing monitoring solution.
Community Reviews And Ratings
People appreciate Site24x7’s comprehensive monitoring solutions, including website, server, and application performance tracking. Its intuitive interface, detailed analytics, and customizable alerts make it a reliable choice for businesses looking to ensure optimal uptime and performance across their digital assets.
Pricing
No free version is available, but optional monthly upgrades start at just $35.
What Are the Best WordPress Site Monitoring Tools?
Divi Dash, Jetpack, and MainWP are among the site monitoring tools. They offer seamless WordPress updates, instant one-click access, and strong monitoring features. These tools also allow you to manage multiple WordPress sites with ease.
| Tools | Starting Price | Free Option | ||
|---|---|---|---|---|
| 🥇 | Divi Dash | Free for all Divi Users | ✔️ | Visit |
| 🥈 | Jetpack | $9.95 per month | ✔️ | Visit |
| 🥉 | MainWP | $16.50 per month | ✔️ | Visit |
| 4 | UptimeRobot | $7 per month | ✔️ | Visit |
| 5 | ManageWP | $25 per month | ✔️ | Visit |
| 6 | Wordfence | $119 per year | ✔️ | Visit |
| 7 | Pingdom | $10 per month | ❌ | Visit |
| 8 | Putler | $20 per month | ❌ | Visit |
| 9 | Datadog | $15 per host per month | ✔️ | Visit |
| 10 | Middleware | $0.30 per month | ✔️ | Visit |
| 11 | Site24x7 | $35 per month | ❌ | Visit |
Divi Dash offers a straightforward, cost-free, and speedy solution for all Divi users. Jetpack provides a powerful, easy-to-use toolset for secure and efficient WordPress site monitoring. Lastly, MainWP provides a centralized solution to manage all websites within a single dashboard.
Choosing the right WordPress site monitoring tool depends on your personal preferences. Since both Divi Dash and Jetpack provide valuable features, we suggest exploring both to see which aligns best with your needs.
Looking for more WordPress tools? Check out our blog for additional recommendations on top website tools and plugins.
Frequently Asked Questions (FAQs)
Before we finish, let’s address some of the most frequently asked questions about the best WordPress site monitoring tools. Did we overlook something? Feel free to leave your question below, and we’ll reply!






Hi,
I use Divi Dash on multiple sites. Also on Woocommerce sites. I have seen that all Costumers are visible in Divi Dash. That´s maybe a Problem with German and EU Law!
Best regards from Germany
Andreas